Visualization filters

Overview

Filtering is an essential step in your analysis workflow, and it is a powerful and easy way to see different cuts of your data. Now with Helix, you can easily load millions of rows of raw data and filter on top of your large dataset. Visualization filters that you create from the Chart Editor apply only to that one chart. Report viewers will not see the visualization filters that you’ve applied. Generally, you create these to filter data completely from view.

Getting started

Once you have your Dataset and have created a visualization, you can add and apply visualization filters.

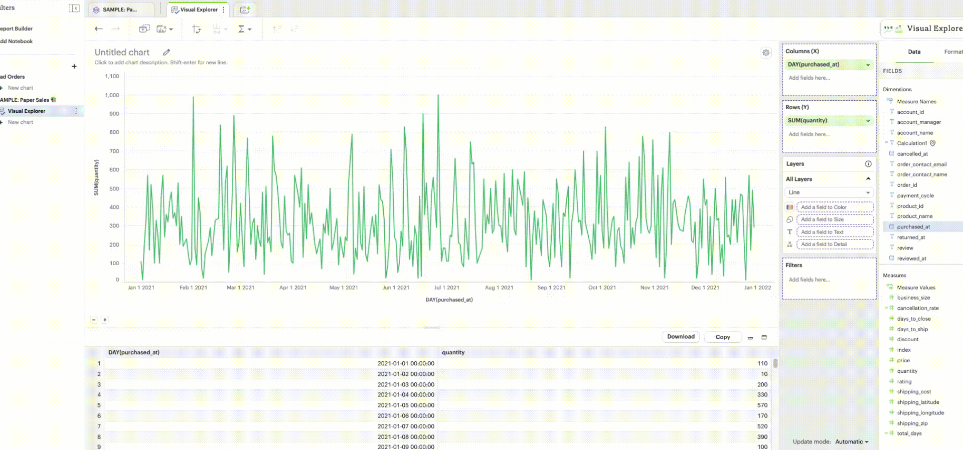
Viz-Filter Example
  1. Drag-and-drop the field that you want to filter on into the Filters dropzone, highlighted above.

  2. Depending on the datatype of your field (that is, if it’s timestamp or numeric), you may now see a modal pop-up appear that asks how you’d like to filter that field.

  3. Once you’ve configured the values that you want to include or exclude, hit Apply so that the changes will reflect in your visualization.

There should now be a field pill in the Filters dropzone.

Filter types

There are different filter options depending on the datatype of the field chosen to filter on.

Field Data Type List Range Top/Bottom N

String

X

N/A

X

Datetime

X

X

X

Numeric

X

X

X

Boolean

X

N/A

N/A

Filter from list

The simplest way to filter is from the list of field values. When working with fields with more distinct values, the typeahead search can help you find your desired value(s) quickly. If there are rows in your data without a value for this field, that record will be represented in the list as Null.

Filter from List

For timestamp fields, you can select either from a list of full datetime values or from a discrete list of date part values (like year or month) extracted from your field values.

Filter Timestamp

Analyst Studio has two ways to interpret a filter list of values:

  • Include values: You can check values that you want to include in your visualization and uncheck values that you do not want to include. This is the default pattern.

  • Exclude values: You can exclude selected values by checking this option in the settings gear icon. When enabled, all checked values are now explicitly excluded from this visualization.

Filter Include/Exclude

As new values appear in your field in the future, an exclude filter will allow these new values, though. Filters that include values limit the visualization’s data to a set of selected values. This means new field values must be added manually to include filter list selection.

Analyst Studio recommends setting up filter lists as either exclude or include to keep the list as short as possible for easier maintenance overtime. Long filter lists are also detrimental to chart rendering performance, so exclude filters are an important tool.

The "Display relevant values" functionality in visualization filters enhances the data exploration experience by dynamically displaying only the most pertinent values based on previously applied filters. This option is available for list filters of any data type. This functionality can be enabled by checking the "Display relevant values" option in the settings gear icon. The filter value list will dynamically adjust to display only the most relevant values based on previously applied filters. Irrelevant values will be automatically hidden. This setting can be turned off by unchecking this option in the settings gear icon, which will result in the filter value list reverting to displaying all available values in the underlying dataset.

Filter Relevant Values

Range

Numerical range filters

Range filters allow you to limit a numeric field in the visualization by setting optional start and/or end values to create an inclusive range.

By default, Analyst Studio’s range filters will show the minimum and maximum values in your data as shadow text. However, range filters do not require both start and end values.

If there is no end value provided, the filter will act as an “at least x value” filter for the start value x. Equivalently, if there is no start value provided, the filter will act as an “at most y value” for the end value y.

Filter Range

Date range filters

There are two types of date range filters:

Fixed range of date filters allow users to define a specific start date and end date. By default, the fixed date range filter will be populated with the minimum and maximum values in the data. For open-ended ranges, "No set start/end date" needs to be chosen from the “from” and “to” dropdown. For example:

  • To apply an “after x date” filter, the “no set end date” option needs to be chosen from the “to” dropdown.

  • To apply a “before y date” filter, the “no set start date” option needs to be chosen from the “from” dropdown.

Fixed and unbound date filter

Relative range of date filters allow users to specify date values that change relative to the present time. Example: yesterday, last week, and last 2 months.

The structure of a relative date range filter consists of {From} {n} {interval} and {To} {n} {interval} options, where {n} represents an integer and {interval} denotes a time increment like days, weeks, months, or years. Example: To get last month’s data , set the "From" to "Start of Previous 1 month" and the "To" to "End of Previous 1 month," where {n} = 1 and {interval} = month.

  • Commonly-used relative date ranges are available as presets in the Period dropdown menu. Example: today, yesterday, last 7 days, month to date, etc. Other relative date ranges can be configured using the “custom” option.

    Preset date ranges
  • The "From" or "To" options can be unbounded or defined by a fixed date. Example: After March 2021 to End of Previous 1 year or up to last week.

    Combination of unbounded or fixed date and relative date range
  • When selecting weeks, quarters, or years as the time interval, the start of the interval can be customized to any day or month based on the chosen interval. The default start of the week is Sunday, while the default start of the quarter/year is January. Example: Last 2 weeks, with the week starting on Monday.

    Start of week or start of year customization in relative date range filter
  • The time intervals chosen for the "From" and "To" options do not have to be the same. Example: Year to date.

    Mixed time unit relative date range filter

Top/bottom N

Analyst Studio also supports limiting a visualization to display a set of field values according to some aggregation. For instance, you might want to see the five most popular US states according to recent order volume.

Filter Top/Bottom N

By default, this filter is applied after all other visualization filters. That ensures in the example above that the date recency filter is taken into account. Applying the filter first will ensure the global top/bottom of your data are considered, but after other visualization filters are applied, fewer than N values are often displayed.


Was this page helpful?